电子百科

1895年德国物理学家伦琴(W.C.RÖntgen)在研究阴极射线管中气体放电现象时,用一只嵌有两个金属电极(一个叫做阳极,一个叫做阴极)的密封玻璃管,在电极两端加上几万伏的高压电,用抽气机从玻璃管内抽出空气。为了遮住高压放电时的光线(一种弧光)外泄,在玻璃管外面套上一层黑色纸板。他在暗室中进行这项实验时,偶然发现距离玻璃管两米远的地方,一块用铂氰化钡溶液浸洗过的纸板发出明亮的荧光。再进一步试验,用纸板、木板、衣服及厚约两千页的书,都遮挡不住这种荧光。更令人惊奇的是,当用手去拿这块发荧光的纸板时,竞在纸板上看到了手骨的影像。当时伦琴认定:这是一种人眼看不见、但能穿透物体的射线。因无法解释它的原理,不明它的性质,故借用了数学中代表未知数的“X”作为代号,称为“X”射线(或称X射线或简称X线)。这就是X射线的发现与名称的由来。此名一直延用至今。后人为纪念伦琴的这一伟大发现,又把它命名为伦琴射线。
X射线的发现在人类历史上具有极其重要的意义,它为自然科学和医学开辟了一条崭新的道路,为此1901年伦琴荣获物理学第一个诺贝尔奖金。科学总是在不断发展的,经伦琴及各国科学家的反复实践和研究,逐渐揭示了X射线的本质,证实它是一种波长极短,能量很大的电磁波。它的波长比可见光的波长更短(约在0.001~100nm,医学上应用的X射线波长约在0.001。~0.1nm之间),它的光子能量比可见光的光子能量大几万至几十万倍。因此,X射线除具有可见光的一般性质外,还具有自身的特性。
(一)射线照相法
射线照相法是根据被检工件与其内部缺陷介质对射线能量衰减程度的不同,使得射线透过工件后的强度不同,使缺陷能在射线底片上显示出来的方法。如图1所示,从X射线机发射出来的X射线透过工件时,由于缺陷内部介质对射线的吸收能力和周围完好部位不一样,因而透过缺陷部位的射线强度不同于周围完好部位。把胶片放在工件适当位置,在感光胶片上,有缺陷部位和无缺陷部位将接受不同的射线曝光。再经过暗室处理后,得到底片。然后把底片放在观片灯上就可以明显观察到缺陷处和无缺陷处具有不同的黑度。评片人员据此就可以判断缺陷的情况。

图1 射线照相法原理
(二)射线荧光屏观察法
荧光屏观察法是将透过被检物体后的不同强度的射线,再投射在涂有荧光物质的荧光屏上,激发出不同强度的荧光而得到物体内部的影象的方法。
此法所用设备主要由X射线发生器及其控制设备﹑荧光屏﹑观察和记录用的辅助设备﹑防护及传送工件的装置等几部分组成。检验时,把工件送至观察箱上,X射线管发出的射线透过被检工件,落到与之紧挨着的荧光屏上,显示的缺陷影象经平面镜反射后,通过平行于镜子的铅玻璃观察。
荧光屏观察法只能检查较薄且结构简单的工件,同时灵敏度较差,最高灵敏度在2%~3%,大量检验时,灵敏度最高只达4%~7%,对于微小裂纹是无法发现的。
(三)射线实时成象检验
射线实时成象检验是工业射线探伤很有发展前途的一种新技术,与传统的射线照相法相比具有实时,高效、不用射线胶片、可记录和劳动条件好等显着优点。由于它采用X射线源,常称为X射线实时成象检验。国内外将它主要用于钢管、压力容器壳体焊缝检查;微电子器件和集成电路检查;食品包装夹杂物检查及海关安全检查等。
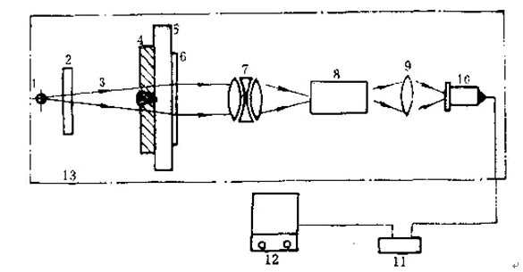
这种方法是利用小焦点或微焦点X射线源透照工件,利用一定的器件将X射线图象转换为可见光图象,再通过电视摄象机摄象后,将图象直接或通过计算机处理后再显示在电视监视屏上,以此来评定工件内部的质量。通常所说的工业X射线电视探伤,是指X光图象增强电视成象法,该法在国内外应用最为广泛,是当今射线实时成象检验的主流设备,其探伤灵敏度已高于2%,并可与射线照相法相媲美。该法探伤系统基本组成如图2所示。

图2 X光电增强-电视成法探伤系统
1- 射线源 2、5-电动光阑 3-X射线束 4-工件 6-图象增强器 7-耦合透镜组
8--电视摄象机 9-控制器 10--图象处理器 11-监视器 12-防护设施
(四)射线计算机断层扫描技术
计算机断层扫描技术,简称CT(Computertomography)。它是根据物体横断面的一组投影数据,经计算机处理后,得到物体横断面的图象。其装置结构如图3所示。

图3射线工业CT系统组成框图
1--射线源 2-工件 3-检测器 4-数据采集部 5-高速运算器 6-计算机CPU 7-控制器
8-显示器 9-摄影单元 10-磁盘 11-防护设施 12机械控制单元 13-射线控制单元
14-应用软件 15-图象处理器
射线源发出扇形束射线,被工件衰减后的射线强度投影数据经接收检测器(300个左右,能覆盖整个扇形扫描区域)被数据采集部采集,并进行从模拟量到数字量的高速A/D转换,形成数字信息。在一次扫描结束后,工作转动一个角度再进行下一次扫描,如此反复下去,即可采集到若干组数据。这些数字信息在高速运算器中进行修正﹑图象重建处理和暂存,在计算机CPU的统一管理及应用软件支持下,便可获得被检物体某一断面的真实图象,显示于监视器上。
1.穿透作用:穿透作用是指X射线通过物质时不被吸收的能力。X射线能穿透一般可见光所不能透过的物质。可见光因其波长较长,光子其有的能量很小,当射到物体上时,一部分被反射,大部分为物质所吸收,不能透过物体;而X射线则不然,咽其波长短,能量大,照在物质上时,仅一部分被物质所吸收,大部分经由原子间隙而透过,表现出很强的穿透能力。X射线穿透物质的能力与X射线光子的能量有关,X射线的波长越短,光子的能量越大,穿透力越强。X射线的穿透力也与物质密度有关,密度大的物质,对X射线的吸收多,透过少;密度小者,吸收少,透过多。利用差别吸收这种性质可以把密度不同的骨骼、肌肉、脂肪等软组织区分开来。这正是X射线透视和摄影的物理基础。
2.电离作用:物质受X射线照射时,使核外电子脱离原子轨道,这种作用叫电离作用。在光电效应和散射过程中,出现光电子和反冲电子脱离其原子的过程叫一次电离,这些光电子或反冲电子在行进中又和其它原子碰撞,使被击原子逸出电子叫二次电离。在固体和液体中。电离后的正、负离子将很快复合,不易收集。但在气体中的忘离电荷却很容易收集起来,利用电离电荷的多少可测定X射线的照射量:X射线测量仪器正是根据这个原理制成的。由于电离作用,使气体能够导电;某些物质可以发生化学反应;在有机体内可以诱发各种生物效应。电离作用是X射线损伤和治疗的基础。
3.荧光作用:由于X射线波长很短,因此是不可见的。但它照射到某些化合物如磷、铂氰化钡、硫化锌镉、钨酸钙等时,由于电离或激发使原子处于激发状态,原子回到基态过程中,由于价电子的能级跃迁而辐射出可见光或紫外线,这就是荧光。X射线使物质发生荧光的作用叫荧光作用。荧光强弱与X射线量成正比。这种作用是X射线应用于透视的基础。在X射线诊断工作中利用这种荧光作用可制成荧光屏,增感屏,影像增强器中的输入屏等。荧光屏用作透视时观察X射线通过人体组织的影像,增感屏用作摄影时增强胶片的感光量。
4.热作用:物质所吸收的X射线能,大部分被转变成热能,使物体温度升高,这就是热作用。
5.感光作用:同可见光一样,X射线能使胶片感光。当X射线照射到胶片上的溴化银时,能使银粒子.沉淀而使胶片产生“感光作用”。胶片感光的强弱与X射线量成正比。当X射线通过人体时,囡人体各组织的密度不同,对X射线量的吸收不同,致绽胶片上所获得的感光度不同,从而获得X射线的影像。这就是应用X射线作摄片检查的基础。
6.着色作用:某些物质如铂氰化钡、铅玻璃、水晶等,经X射线长期照射后,其结晶体脱水而改变颜色,这就叫做着色作用。