0
问答首页 最新问题 热门问题 等待回答标签广场
我要提问

电源电路电源

采用双极性晶体管的基准电源电路图

采用双极性晶体管的基准电源电路图
提问者:ywetfwer 地点:- 浏览次数:6321 提问时间:01-06 01:58
我有更好的答案
提 交
1条回答
60user98 01-15 04:44

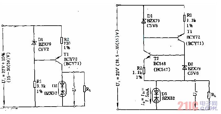
该电路由稳压管D1、晶体管T以及电阻R1、R2构成恒流源,可供给由基准二极管D2和负载电阻Rl(这里为68k欧)构成的并联电路电流约7.6mA。由于D1上电流远大于晶体管的基-射极电流而D1中的电流又设计得很大(5mA),因此,由于晶体管数据分散性和输入电流波动引起的射极电流和基准二极管电流的变化也就很小。


采用双极性晶体管的基准电源电路图.jpg

撰写答案
提 交
1 / 3
1 / 3
相关电源电路
无噪声的的功放电源电路
LG CF-25H84彩电开关电源电路
LG MC-8AA机心彩电开关电源电路
LG MC-022A机心彩电开关电源电路
LG MC-019A机心彩电开关电源电路
相关电源
TDA16846组成的彩电开关电源原理图
联想LX-PL4C2型彩色显示器开关电源电路
长虹CN-9机心彩电开关电源电路
索尼KV2184彩电开关电源电路
王牌TCL-3460D彩电开关电源电路