
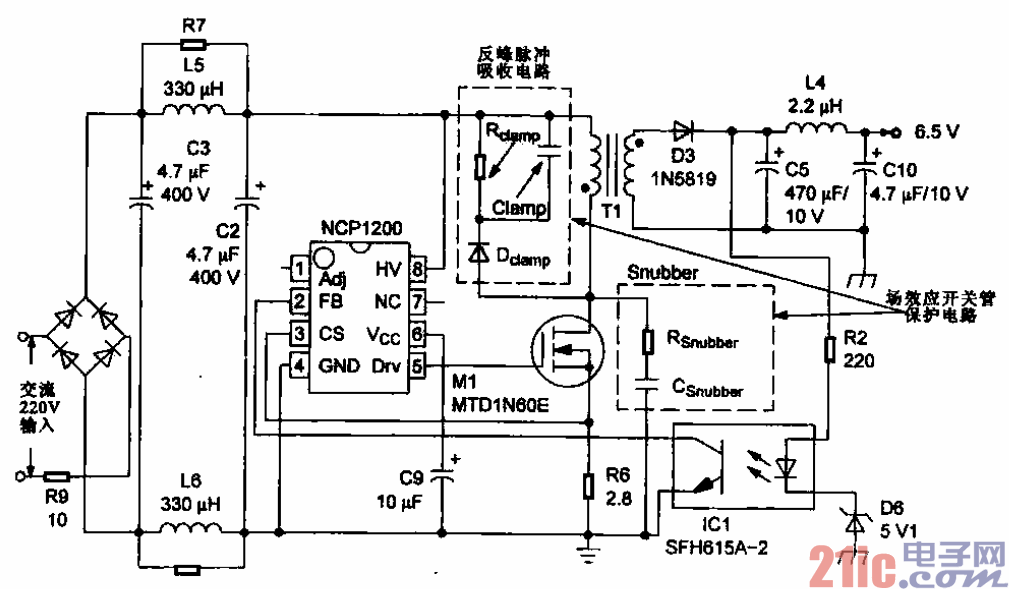
小功率开关电源电路
所示为一种小功率开关电源电路,适用于交流适配器、电池充电器、辅助电源(USB)、
仪表等电路中。该电路主要是由220V交流输入电路、整流滤波电路、PWM控制电路(NCP1200)、反
峰脉冲吸收电路、开关变压器及次级输出电路等部分构成的。
交流220 V经桥式整流堆输出约300 V直流电压,经开关变压器Tl的初级绕组后加到开关场效应
晶体管的漏极,同时为开关振荡集成电路NCP1200@脚提供电压,NCP1200起振,@脚输出开关脉冲
并驱动场效应晶体管,输出振荡信号。振荡后,开关变压器输出,再经整流滤波后输出6.5 V直流电压。